Skarab Group logo

Skarab Group

Contattaci

Manuale Utente

Versione: 1.0.0 | Code Guardian

1. Introduzione

Il presente documento descrive il Manuale Utente relativo al progetto Code Guardian, commissionato dall’azienda Var Group e realizzato dal gruppo di studenti Skarab Group nell’ambito del corso di Ingegneria del Software presso l’Università degli Studi di Padova.

CodeGuardian è un'innovativa piattaforma ad agenti finalizzata all’audit e alla remediation automatizzata delle vulnerabilità presenti nei repository di codice sorgente.

La piattaforma supporta attività di analisi statica del codice sorgente e di individuazione delle principali criticità di sicurezza, fornendo suggerimenti di correzione attraverso meccanismi automatizzati basati su modelli di linguaggio di grandi dimensioni (LLM), integrati nel workflow degli agenti per formulare e validare le correzioni.

Formati Disponibili: Per garantire la massima fruibilità, il presente manuale è disponibile anche in versione documentale. Se stai visualizzando questo sito ma desideri una copia per la stampa o l'archiviazione offline, puoi consultare il Manuale in formato PDF.

2. Requisiti di Browser e di Sistema

Per garantire il corretto funzionamento e l'esperienza utente ottimale, si consiglia di utilizzare la piattaforma CodeGuardian su dispositivi che soddisfino i seguenti requisiti minimi di sistema e compatibilità del browser:

3. Guida Operativa

3.1 Schermata Iniziale

La piattaforma CodeGuardian si presenta con un'intuitiva schermata iniziale, dalla quale è possibile l'accesso diretto ai moduli di registrazione e autenticazione per iniziare ad ispezionare i propri repository.

Schermata Iniziale della Piattaforma
Schermata Iniziale della Piattaforma

3.2 Autenticazione e Gestione Account

Per poter accedere agli strumenti di monitoraggio e ai report di CodeGuardian è necessario possedere un'identità verificata all'interno del sistema; ciò consente di mantenere protette le associazioni con i propri URL repository e l'eventuale tracciamento privato.

Registrazione

Schermata di Registrazione Profilo
Schermata di Registrazione Profilo

La creazione di un nuovo utente avviene tramite l'apposita schermata di registrazione, raggiungibile direttamente dalla pagina iniziale.

Per effettuare la registrazione è necessario:

  1. Compilare il campo Username: deve essere un identificativo univoco (tra i 4 e i 20 caratteri) contenente esclusivamente lettere e numeri, senza spazi.
  2. Inserire un indirizzo Email valido nel formato standard.
  3. Scegliere una Password sicura. A tutela dell'account, la password deve contenere minimo 8 caratteri ed includere obbligatoriamente almeno una lettera maiuscola, una minuscola, un numero e un carattere speciale. Per motivi di sicurezza addizionali, la password non può mai contenere al suo interno la stringa dello username.
  4. Confermare la password re-inserendola nell'ultimo campo e selezionare il pulsante Crea Account.
Inizierà la fase di approvazione; in caso di successo, un messaggio di notifica riporterà l'avvenuta creazione e l'utente verrà reindirizzato ed automaticamente autenticato alla dashboard principale.

Accesso (Login)

Gli utenti precedentemente iscritti o coloro a cui è temporaneamente scaduta la sessione di navigazione possono ricollegarsi tramite la schermata di Accesso.

Fornendo l'indirizzo Email e la Password associata, la piattaforma autorizza istantaneamente l'accesso sbloccando i privilegi utente. In caso di errore o credenziali errate, il sistema restituirà l'avviso di "Credenziali non valide".

Schermata di Accesso
Schermata di Accesso

Uscita dal sistema (Logout)

3.3 Impostazioni

L'area impostazioni costituisce il pannello di controllo della gestione dell'Account.

1. Cambio Password

Una procedura pratica per aggiornare la password di accesso. Per procedere è necessario compilare nell'ordine i campi previsti dalla schermata:

  • Digitare inizialmente La tua password attuale.
  • Inserire la sequenza desiderata in La nuova password.
  • Confermarla un'ultima volta in Conferma la nuova password.

Rispettando sempre i pattern di sicurezza in vigore.

Impostazioni: Cambio Password
Impostazioni: Cambio Password

2. Eliminazione Profilo

Impostazioni: Eliminazione Definitiva Profilo
Impostazioni: Eliminazione Definitiva Profilo

Un'operazione irreversibile concepita per tutelare la privacy. Prima di poter eseguire l'eliminazione, per motivazioni di sicurezza è tassativamente richiesto di compilare il campo vuoto digitando La tua password per confermare la propria identità.

Cliccando infine sul pulsante rosso Elimina account definitivamente, l'utente provvede a rimuovere in modo definitivo e permanente il profilo dal sistema CodeGuardian, venendo immediatamente revocato da qualsiasi diritto d'accesso.

4. Funzionalità della Piattaforma

4.1 Repository (Dashboard Principale)

La sezione Repository costituisce la dashboard principale da cui gestire i propri progetti.

Dashboard Principale
Dashboard Principale: Lista dei Repository

Aggiunta e Rimozione: È possibile visualizzare la lista dei repository importati. Per aggiungerne uno nuovo da ispezionare, è sufficiente inserirne l'URL GitHub. È possibile anche rimuovere i repository non più necessari tramite l'apposito pulsante.

Aggiunta di un nuovo Repository
Aggiunta di un nuovo Repository
Repository già inserito
Repository già inserito

Repository già inserito: Se si tenta di aggiungere un repository già presente, il sistema restituirà un messaggio di errore indicando che il repository è già stato importato.

Esecuzione Analisi: Cliccando su uno specifico repository, si accede alla sua Pagina di Dettaglio. Da qui, l'utente può avviare l'ispezione automatica cliccando sul pulsante dedicato. L'interfaccia aggiornerà dinamicamente lo stato dell'analisi (avvio, in corso, completamento) fornendo un chiaro feedback visivo senza complicati caricamenti.

Pagina di Dettaglio: Avvio Analisi in corso
Pagina di Dettaglio: Avvio Analisi in corso
Inserimento PAT per repository privati
Inserimento PAT per repository privati

Configurazione del PAT: Per l'analisi di repository privati, è richiesto l'inserimento di un Personal Access Token (PAT). Il token va configurato nella sezione dedicata delle impostazioni, dove viene associato al repository e protetto da una password. Quest'ultima dovrà essere inserita dall'utente ad ogni avvio dell'analisi al posto del token: questo doppio livello di autenticazione garantisce la massima sicurezza nell'accesso ai dati sensibili.

Risultato ed Esportazione

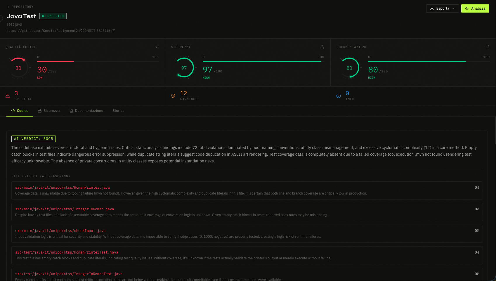
Al termine, il report viene presentato a schermo suddiviso per metriche di qualità, scorecard generali e lista accurata delle vulnerabilità.

Pagina di Dettaglio: Risultato Analisi e metriche
Pagina di Dettaglio: Risultato Analisi e metriche

Per ogni scansione sono previste funzionalità di esportazione dirette scaricando il referto formattato in PDF oppure sotto forma di JSON strutturato.

Esportazione: dettaglio
Esportazione: dettaglio

4.2 Storico Analisi

La schermata Storico raccoglie la traccia di tutte le scansioni ed ispezioni del codice precedentemente eseguite sulla piattaforma, relative all'utente attivo.

Schermata Storico delle Analisi
Schermata Storico delle Analisi

4.3 Classifica (Ranking)

Questa prospettiva gestionale fornisce una panoramica focalizzata sugli scenari architetturali dei progetti caricati in CodeGuardian.
L'applicativo genera in tempo reale una Classifica di tutti i repository associati all'utente: vengono elencati gerarchicamente tenendo conto dello "Score di Qualità" generale derivante dai più recenti audit, permettendo in modo istantaneo di confrontare i progetti più robusti e quelli che richiedono maggiore attenzione.

Schermata Classifica Repository (Ranking)
Schermata Classifica Repository (Ranking)

5. Risoluzione problemi

Questa breve sezione descrive il giusto comportamento da seguire per affrontare alcuni problemi che potrebbero verificarsi durante l'utilizzo della piattaforma CodeGuardian.

Problema Causa Probabile Soluzione Suggerita
Analisi bloccata o annullata Il repository ha dimensione superiore a 1GB oppure non è stata inserita la password per i repository privati. Verificare la dimensione del codice sorgente. Se il progetto è privato, configurare il token di accesso e inserire la password associata all'avvio.
Impossibile aggiungere un nuovo repository L'URL inserito non è formattato correttamente, non è raggiungibile, oppure il repository è già stato inserito. Assicurarsi di copiare l'URL completo (es. https://github.com/...) senza spazi. Verificare nella Dashboard che il progetto non sia già monitorato dal sistema.
Errore durante la registrazione del profilo L'indirizzo email inserito non è valido o risulta già in uso. Controllare che l'email rispetti il formato standard. Se risulta già in uso, tornare alla pagina iniziale e procedere tramite la schermata di Accesso (Login).
Password dell'account dimenticata L'utente ha smarrito le credenziali di accesso. Non è possibile recuperarla in alcun modo per via delle stringenti policy di sicurezza, quindi è necessario creare un nuovo account.
Esportazione del report non disponibile I pulsanti di download (PDF/JSON) non rispondono. L'esportazione è disponibile solo ad ispezione conclusa. Assicurarsi di attendere che il feedback visivo dell'analisi passi allo stato di "Completato".
Disconnessione improvvisa La sessione attiva è scaduta. Per tutelare i dati e i token, la piattaforma disconnette l'utente dopo un periodo prolungato di inattività. Effettuare nuovamente il Login per ripristinare l'accesso.